
왼쪽 상단에 메뉴 - Dashboard 클릭

Create Dashboard 클릭

오른쪽 상단에 Save dashboard 아이콘 클릭

대시보드 이름 정해주고 저장하기

Add visualization 클릭

데이터 소스 prometheus 클릭

Code로 변경

[Enter a PromQL query ...] 입력 창에 확인하고 싶은 쿼리 작성
실습에서는 system_cpu_usage 작성

왼쪽 하단에 Add query를 클릭하여 확인하고 싶은 데이터를 추가할 수 있음
실습에서는 process_cpu_usage 작성

범례명 변경
options 클릭 - Legend 를 coustom으로 선택하고 원하는 범례명 작성

대시보드 타이틀 변경
오른쪽 Panel options -title 작성
작성 후 오른쪽 상단 Apply를 클릭해서 적용

아래와 같이 타이틀과 범례명 변경이 적용된 것을 확인할 수 있음

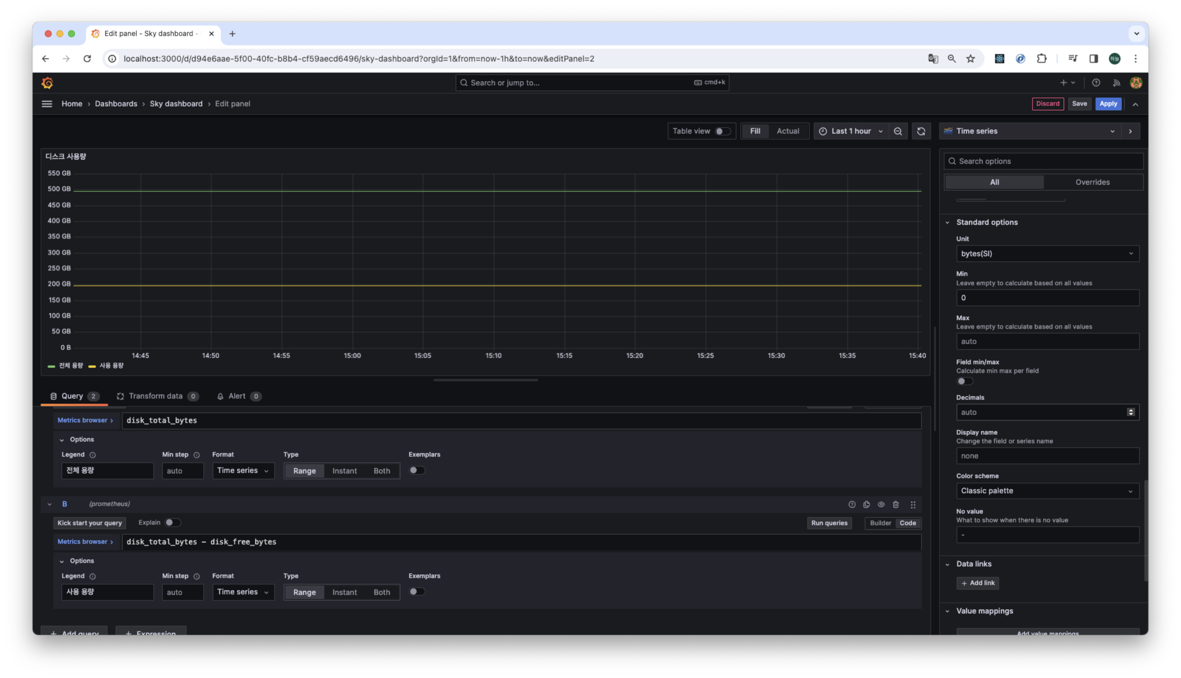
디스크 사용량 대시보드 만들어보기


'Spring > Springboot' 카테고리의 다른 글
| [Springboot] MDC(Mapped Diagnostic Context) 개념 (0) | 2024.01.06 |
|---|---|
| [Springboot] 그라파나(grafana) 공유 대시보드 활용 (0) | 2024.01.05 |
| [Springboot] 그라파나(grafana)-프로메테우스 연동 (1) | 2024.01.05 |
| [Springboot] 프로메테우스 - 게이지와 카운터 (1) | 2024.01.05 |
| [Springboot] 프로메테우스 - 기본 기능 (0) | 2024.01.02 |